Разрабатываем сервисы, которые приносят измеримый бизнес-эффект
От MVP до промышленной эксплуатации. Интеграция с корпоративными системами, архитектура под рост нагрузки, ответственность за результат.
К нам приходят, когда
- отчёты собираются вручную в Excel
- данные разрознены между 1С, CRM и сервисами
- производство или логистика «живут в головах сотрудников»
- нет прозрачной управленческой картины
- бизнес вырос, а ИТ-инфраструктура — нет
Через 90 дней после старта
- работающий MVP
- подключенные ключевые системы
- первые управленческие дашборды
- обученную команду
- понятный план масштабирования
Безопасность и надёжность
Проектируем под эксплуатацию 24/7 и рост нагрузки — без потери управляемости и качества данных.
Формат сотрудничества
- 1Аудит процессовфиксируем цели, KPI и узкие горлышки
- 2Проектирование архитектурыописание модулей, данных, интеграций
- 3MVP за 8–12 недельпервый рабочий контур и дашборды
- 4Запуск и обучениерегламенты, роли, метрики качества
- 5Масштабирование и развитиетиражирование и новые модули
Кейсы

Авиация
Сервис управления дропзоной DZ Board
Комплексная автоматизация процессов
Мобильное приложение парашютиста, табло взлетов в реальном времени на большие экраны и мобильные устройства, удобный интерфейс Манифеста, окна для верификации данных и контроля прохождения Доктора и плановой, автоматизация Склада и Аренды.

Недвижимость
Сервис управления портфелем коммерческой недвижимости
ERP и управленческая аналитика
Цифровая платформа для управления объектами недвижимости: финансы, загрузка, арендаторы и инвестиционная аналитика.

Продажи
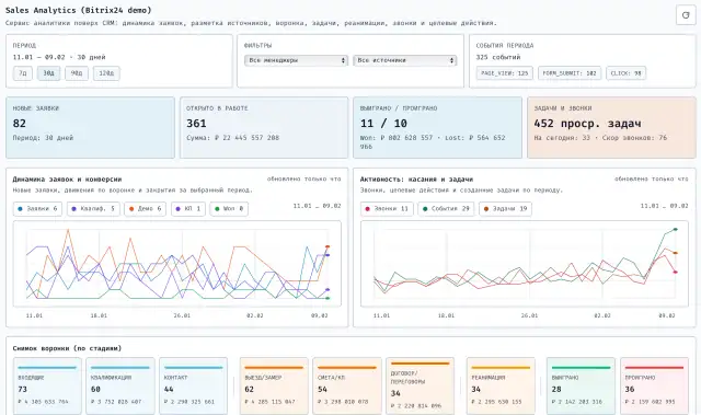
Аналитика отдела продаж строительной компании
BITRIX24 + ИИ для анализа сделок
Аналитический сервис поверх Bitrix24: динамика заявок по источникам, воронка продаж, автозадачи и реанимации, онлайн‑аналитика для РОП и менеджеров, разбор звонков и целевых действий.

Маркетплейсы
Высоконагруженный сервис аналитики продаж на маркетплейсах marketAI
Платформа аналитики для Wildberries: ОПИУ, DRR, SKU-аналитика и RecommendationEngine
Единый контур по заказам, продажам, рекламе, маржинальной прибыли, хранению, штрафам и SKU-аналитике. Управление фактической прибылью через ИИ, ОПИУ, DRR, RecommendationEngine и мат методам.

Логистика
Платформа управления и оркестрации перевозок автовозами
Лотировка автовозов, личный кабинет клиента, аукционная площадка для экспедиторов
Комплексная платформа управления перевозками: интеллектуальная загрузка автовозов, прозрачный сервис для клиентов и аукционная модель выбора подрядчиков.

Авиация
Единый сервис управления аэродромом
Операционная платформа и клиентское приложение
Цифровая экосистема для управления инфраструктурой аэродрома: расписания, бронирование, финансы и взаимодействие с пилотами в одном окне.

Агро
Агросервис учета полей и урожая с ИИ
GIS + рекомендации для повышения урожайности
Система учёта полей, техники и урожая с ИИ-моделями для оптимизации работ и повышения эффективности хозяйств.

Финансы / BI
Управленческая аналитика и риск-скоринг
BI-платформа для руководства
Единый центр управленческих показателей: финансовая аналитика, риски и ИИ-ассистенты для принятия решений.

Производство
Сервис автоматизации производства стальных ограждений
MES и производственное планирование
Система управления производством: планирование заказов, учёт материалов и контроль загрузки линий.

Медицина
Сервис оркестрации заявок для сети зуботехнических клиник
Управленческая платформа и клиентский кабинет
Платформа координации заказов между клиниками и лабораториями: контроль сроков, статусов и коммуникаций.

Игровая индустрия
Аналитика и отчетность компьютерного клуба
BI-платформа для собственника
Центр управления сетью компьютерных клубов: ежедневные автоматические отчеты, загрузка, финансовая аналитика, ежедневные рекомендации ИИ на основе текущих данных.
Типовой экономический эффект
Готовы обсудить вашу задачу?
Подготовим аудит, карту процессов, дорожную карту автоматизации, архитектуру решения и оценку сроков/бюджета.


